AxonOps for Kafka Operations

Kafka Topic & ACL Management

Create, configure, and manage Kafka topics and access control lists from a single interface. Full lifecycle management with operational history and audit trail.

AxonOps Kafka topic management

Operational control without the CLI

Managing Kafka topics and ACLs through CLI commands is error-prone and difficult to audit. Teams copy-paste commands, misconfigure partitions, and have no visibility into who changed what. AxonOps replaces scattered CLI workflows with a single interface for topic lifecycle management and access control, with full audit history built in.

Fewer configuration errors

Create and configure topics through a guided interface. Clone existing topics to replicate proven configurations and reduce mistakes.

Centralized access control

Manage ACLs from one place with search and filtering. Know exactly which principals have access to which topics across all clusters.

Full operational audit trail

Every topic and ACL change is recorded with who made it, when, and what was changed. Simplify compliance and incident review.

Topic and ACL management capabilities

Full Kafka topic lifecycle and access control from one platform.

Capability What you get Detail
Topic management
Topic creation Create topics with partition count, replication factor, and configuration Guided interface reduces errors
Topic configuration View and modify topic settings including retention, compression, and cleanup policy Per-topic configuration management
Topic cloning Clone existing topics to replicate proven configurations Saves time and reduces mistakes
Topic deletion Safe topic deletion with confirmation Prevents accidental data loss
Partition reassignment Reassign replica and partition placements across brokers for rebalancing or decommissioning Visual interface for placement control
Access control
ACL management Create, view, and delete access control entries Per-topic and per-group permissions
ACL search Search and filter ACLs by principal, resource, or operation Find permissions quickly across clusters
Governance
Role-based access Assign edit or read-only rights per user, with access scoped to specific clusters Prevent unauthorized changes
SSO authentication Optional Enterprise SAML integration for single sign-on Centralized identity management
Operational history Full log of topic and ACL changes with user, timestamp, and details Compliance and incident review
Multi-cluster management Manage topics and ACLs across all clusters from one interface No context switching
Automation
Terraform provider Automate topic creation, partition configs, ACLs, and reassignment policies as code Codify your topic lifecycle

Topic Lifecycle Management

Create, configure, clone, and delete topics from a single interface. AxonOps provides a guided workflow for topic creation with full visibility into partition layout, replication, and configuration settings.

  • Create topics with partition count, replication factor, and custom configuration
  • Clone topics to replicate proven configurations across environments
  • Modify retention, compression, and cleanup policies per topic
  • Full operational history for every topic change
Kafka topic creation in AxonOps

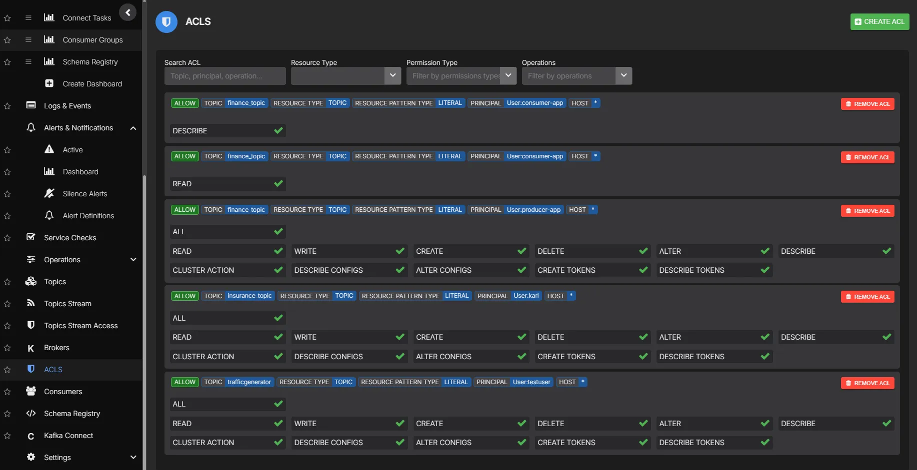
Access Control Lists

Manage Kafka ACLs from one place with full search and filtering. Know exactly which principals have access to which topics, consumer groups, and clusters without running CLI commands.

  • Create, view, and delete ACL entries
  • Search by principal, resource type, or operation
  • Per-topic and per-consumer-group permissions
  • Audit trail for all ACL changes
Kafka ACL management in AxonOps

Partition & Replica Reassignment

Rebalance partition and replica placements across brokers when scaling out, decommissioning nodes, or correcting uneven load distribution. AxonOps provides a visual interface for reassignment instead of manually crafting JSON reassignment plans.

  • Reassign replicas across brokers with a visual interface
  • Rebalance partitions when adding or removing brokers
  • Track reassignment progress in real time
  • Full audit trail of all reassignment operations
Kafka partition and replica reassignment in AxonOps

See Kafka topic management in action

AxonOps Kafka topic management